Postverteilung: die Organisation Ihrer Logistik in besten Händen
Die Postverteilung umfasst grundlegend die Verwaltung von Paketen, Dokumenten, Briefen, Paletten und vielem mehr. Unter die Postverteilung fallen so tägliche Aufgaben des gesamten Unternehmens. Jeder Mitarbeiter ist betroffen, wenn es darum geht, ein Paket für einen Kollegen anzunehmen, es an diesen weiterzugeben, zurückzuschicken oder ähnliches. All dies sind typische Abläufe der Postverteilung, welche leider nicht selten als unterschätzt werden. So kommt es zu Problemen in der ordnungsgemäßen Dokumentation, der Angabe von Status zur Sendung oder dem gesamten Warenein- und ausgang. Ursache dieser Probleme der Postverteilung ist häufig noch die Verwendung von nicht zeitgemäßen Methoden, wie beispielsweise die Dokumentation über Stift und Zettel. Von uns erhalten Sie die Möglichkeit, dagegen vorzugehen und so eine Innovation in Ihr Unternehmen zu bringen. Diese Innovation sorgt in Form einer digitalen Lösung für Ordnung, Effizienz und Transparenz.
Die Organisation Ihres Unternehmens über eine Softwarelösung
Die Postverteilung Software von COSYS enthält im Wesentlichen zwei Hauptkomponenten. Darunter an erster Stelle die mobile App, welche auf dem Gerät läuft und mit der Sie alle Prozesse und Abläufe direkt durchführen. Daran gebunden ist der COSYS WebDesk, welcher ein webbasiertes Administrationstool ist und zur Übersicht der Prozesse genutzt wird, welche auf dem Gerät durchgeführt werden. Im WebDesk hinterlegt sind Stamm- und Kundendaten, die Anzeige aller erfassten Sendungen mit entsprechenden Zusatzinformationen, Status zu den jeweiligen Sendungen, Beschädigungshinweise und Fotos und noch vieles mehr.
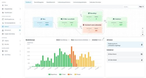
Außerdem lässt sich im WebDesk auch ein Dashboard anzeigen, welches Ihre Prozesse und Daten analysiert (PDA) und in einzelnen Auswertungen und Statistiken zusammenfassen kann. So lässt sich klar feststellen, ob und wo im Unternehmen noch Fehler passieren, beispielsweise durch eine Auswertung zum Thema Durchlaufzeiten. In dieser Statistik wird angezeigt, wie lange gewisse Pakete in welcher Abteilung verbracht haben, bevor Sie versandt wurden.
Hardware und Services
Nun ist COSYS aber kein Softwaredienstleister wie jeder andere. Sie erhalten bei uns zusätzlich zur Software nämlich die passenden Geräte für Ihren Verwendungszweck, ganz egal mit welcher Hersteller- oder Gerätepräferenz. Ein direkter Vorteil hierbei ist der IT-Aufwand, welcher Ihnen ganzheitlich erspart bleibt, während wir die Geräte mit der Software bespielen und diese somit betriebsbereit zur Verfügung stellen. Somit benötigen Sie weder Personal noch Zeit, um die Geräte mit der Postverteilung Software nutzen zu können.
Das war aber noch nicht alles, denn wir übernehmen auch nach der Auslieferung der Geräte und den Installationsaufwänden Teile Ihrer Arbeit. So stehen wir Ihnen jederzeit zur Seite, wenn das Gerät beschädigt ist, die Software Anpassungen oder individuelle Konfigurationen benötigt, Sie ein Mobile Device Management für eine größere Anzahl an Geräten benötigen und einige weitere. Zu einer direkten Übersicht zum Thema: Hardware, Mobile Device Management und Services
Mehr Informationen zu: Unseren Lösungen, der Postverteilung Software oder unserer Homepage
Um eine erste Version unserer Software testen zu können, finden Sie im Google Play Store und im App Store eine Übersicht von unseren Demo-Apps.
Für den direkten Kontakt erreichen Sie uns telefonisch unter +49 5062 900 0 oder per E-Mail an Anfrage@cosys.de.
Die COSYS Ident GmbH mit Sitz in Grasdorf (bei Hildesheim) besteht seit knapp 40 Jahren und ist eines der führenden Systemhäuser im Bereich mobiler Datenerfassungslösungen für Android und Windows. Ein mittelständisches Unternehmen, das seit 1982 die Entwicklung von Identifikationssystemen vorantreibt und heute branchenspezifische Komplettlösungen für nahezu alle gängigen Geschäftsprozesse anbietet. Vom Prozessdesign und der Konzepterstellung, über die Implementierung der Hard- und Software bis hin zum Projektmanagement und maßgeschneiderten Wartungsverträgen, decken wir das komplette Leistungsspektrum der Systementwicklung, Integration und Betreuung ab. Des Weiteren bietet COSYS einen Reparaturservice, WLAN-Funkvermessung, sowie Lösungen für die Bauteil-Rückverfolgung mittels DPM-Codes.
Cosys Ident GmbH
Am Kronsberg 1
31188 Holle – Grasdorf
Telefon: +49 (5062) 900-0
Telefax: +49 (5062) 900-30
http://www.cosys.de
Telefon: +49 (5062) 900-0
E-Mail: anfrage@cosys.de
![]()


