• Software

    KI in der Supply Chain: Wie Reinforcement Learning die Bestandsplanung automatisiert

    Schwankende Nachfrage, unzuverlässige Lieferanten, globale Disruptions-Events, statische Wiederbeschaffungsmodelle stoßen in der modernen Supply Chain schnell an ihre Grenzen. Reinforcement Learning (RL) bietet einen fundamentalen Paradigmenwechsel: KI-Agenten, die Bestandsentscheidungen in Echtzeit treffen, aus jedem Ergebnis lernen und sich kontinuierlich verbessern. Warum klassische Bestandsplanung an ihre Grenzen stößt Lieferketten sind ständig in Bewegung, Produkte wandern über Kontinente, die Nachfrage schwankt unvorhersehbar, und unerwartete Störungen können sich durch das gesamte Netzwerk ausbreiten. Dennoch verlassen sich viele Unternehmen weiterhin auf statische Prognosemodelle und starre Wiederbeschaffungsregeln. Klassische Ansätze wie das Economic Order Quantity (EOQ)-Modell, (s, S)-Bestandsrichtlinien oder regelbasierte Nachbestellpunkte funktionieren gut in stabilen, vorhersehbaren Umgebungen. In der Realität sind Lieferketten jedoch selten stabil. Die typischen Folgen…

    Kommentare deaktiviert für KI in der Supply Chain: Wie Reinforcement Learning die Bestandsplanung automatisiert
  • Software

    Supplier Portal Software für Ihre Supply Chain

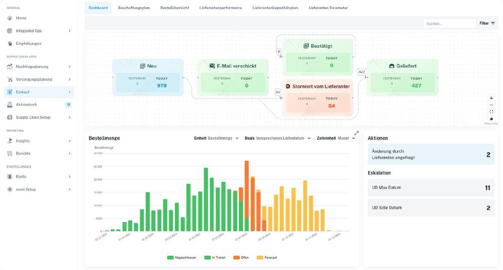
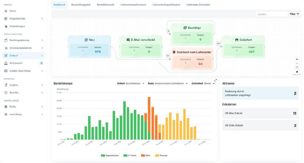
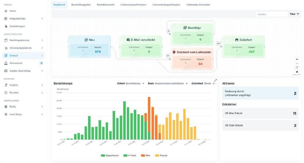
    Die numi Supplier Portal Software unterstützt operative Einкäufer und Disponenten dabei, Bestellungen und Dokumente effizient mit Lieferanten zu priorisieren und abzustimmen. Änderungen in der Nachfrage, in Produktionsplänen oder auf Seiten der Lieferanten führen häufig zu Fehlteilen – mit potenziell gravierenden Folgen wie Produktionsstillständen oder verspäteten Auslieferungen an Kunden. Die Identifikation solcher Fehlteile sowie die Lieferantenkommunikation erfolgt in vielen Unternehmen noch reaktiv und unstrukturiert, meist über Excel-Listen und E-Mails. Mit dem numi Lieferantenportal wird dieser Prozess komplett digitalisiert, wodurch Transparenz, Effizienz und Zusammenarbeit entlang der Lieferkette deutlich verbessert werden. Ergebnisse die mit dem Lieferantenportal erzielt wurden: Bis zu +15% höher Lieferanten Termintreue Bis zu 4 Stunden weniger manuelle Tätigkeiten der operativen…

  • Software

    Forecasting Software & Absatzplanungs-Software von numi

    Die numi Forecasting Software unterstützt Bedarfsplaner und den Vertrieb dabei, die Nachfrage auf jeder Detailebene, über jeden Zeitraum und in jedem Rhythmus präzise vorherzusagen. Als leistungsstarke Absatzplanungs-Software vereint numi modernste KI-Technologie mit intuitiver Bedienung. Die Absatzplanungs-Software vereint unterschiedliche Datenquellen wie Bestellhistorie, Kundendaten und Marketingkampagnen und nutzt KI-Modelle, um Prognosen auf SKU-, Kunden- und Standortebene zu erstellen. Forecasts können auf jede beliebige Ebene über die Stückliste aufgelöst werden, sodass auch Rohmaterial-Forecasts für Lieferanten systematisch erstellt und weitergegeben werden können. Funktionen der Forecasting Software im Überblick Vielfältige Prognosemethoden: Zugriff auf über 15 KI-gestützte und klassische Prognoseverfahren Best-Fit-Auswahl: Automatische Auswahl der am besten geeigneten Prognosemethode Externe Einflussfaktoren: Integration von CRM-, IoT-, makroökonomischen oder…

    Kommentare deaktiviert für Forecasting Software & Absatzplanungs-Software von numi
  • Software

    Die Bestandsmanagement Software für Ihre Supply Chain

    Die numi Bestandsmanagement Software unterstützt Einкäufer und Disponenten dabei, die richtigen Bestände zur richtigen Zeit am richtigen Ort zu positionieren. In vielen Unternehmen führen statische Bestandsparameter, ungenaue Lieferzeiten und wenig dynamische Losgrößen dazu, dass MRP-Läufe Fehlteile oder Überbestände erzeugen. Herkömmliche ERP-Systeme erlauben selten, die Auswirkungen von Lieferzeiten, Ziel-Service-Leveln oder Bestellfrequenzen zu simulieren und zu optimieren. Zudem werden KI-gestützte Prognosen oft nicht in die Nachschubplanung integriert. Die numi Bestandsmanagement Software löst genau diese Herausforderungen: Algorithmen optimieren Bestandsparameter automatisch, berechnen tatsächliche Lieferzeiten und spielen transportoptimierte Bestellvorschläge per Knopfdruck zurück ins ERP – damit Einkaufsbestellungen automatisch angelegt werden. Ergebnisse durch die numi Bestandsmanagement Software Bis zu –15 % weniger Bestände durch KI-basierte Optimierung Bis…

    Kommentare deaktiviert für Die Bestandsmanagement Software für Ihre Supply Chain
  • Logistik

    The Integrated Supply Chain Software numi: AI-Powered Supply Chain Planning & Execution

    Hall East Entrance, Booth EO60B / In many companies, critical supply chain decisions are still made using fragmented tools: forecasts are created in spreadsheets, planning parameters are manually adjusted in the ERP system, purchase orders are generated based on static data, critical material shortages are detected too late, and coordination with suppliers happens via email. The consequences are well known: excessive inventory, low service levels, and high manual effort across procurement, planning, and supply chain management. This is exactly where numi’s AI-powered supply chain software comes in. The platform transforms ERP data into clear, actionable plans, automates operational decisions, and connects all stakeholders along the supply chain within a single, integrated…

    Kommentare deaktiviert für The Integrated Supply Chain Software numi: AI-Powered Supply Chain Planning & Execution
  • Logistik

    Die integrierte Supply-Chain-Software numi: KI-gestützte Supply Chain Planung & Ausführung

    Halle Eingang Ost, Stand EO60B / In vielen Unternehmen werden zentrale Supply-Chain-Entscheidungen noch immer in voneinander getrennten Tools getroffen: Forecasts entstehen in Tabellen, Dispositionsparameter werden manuell im ERP-System nachjustiert, Bestellungen werden mit statischen Daten in dem ERP-System erstellt, kritische Fehlteile werden zu spät erkannt und Abstimmungen mit Lieferanten laufen per Email. Die Folgen sind bekannt: unnötige Bestände, geringe Service-Level und ein hoher manueller Aufwand in Einkauf, Planung und Logistik – Genau hier setzt die KI-gestützte Supply-Chain-Software von numi an: Die Plattform wandelt ERP-Daten in klare, umsetzbare Pläne um, automatisiert operative Entscheidungen und verbindet die Beteiligten entlang der Lieferkette in einem gemeinsamen System. Von reaktiver Supply Chain Planung zu proaktiven Empfehlungen…

    Kommentare deaktiviert für Die integrierte Supply-Chain-Software numi: KI-gestützte Supply Chain Planung & Ausführung